Author |
Topic  |
Nino Carbone
7252 Posts |
Posted - 07 September 2025 : 17:00:27
|
- Undicesima parte - - Oceania - - New Zealand Railways (NZR) -
- Classe “G” nella versione originaria -

- Foto Albert Percy Godber / da: en.wikipedia.org -
Costruite nel 1928 entrarono in servizio maggio e luglio 1929. La “G 98” fu la prima e unica Garratt in Nuova Zelanda a disporre del caricatore meccanico. Le macchine non ebbero successo presso le New Zealand Railways perché il sistema di distribuzione Gresley diede problemi e il caricatore meccanico non era in grado di gestire la dimensione del carbone locale non particolarmente minuto. A causa dei problemi riscontrati con queste Garratt nella loro forma originale, nel 1935 fu avanzata una proposta per smantellare le 3 Garratt (98-100) e utilizzare i 6 gruppi motore delle stesse per costruire 6 nuove locomotive con tender separato e rodiggio Pacific 4-6-2 (2’C1’). Le 3 macchine furono smantellate nel 1936 e le unità motore inviate alle Hillside Workshops di Dunedin.
- G 98 originaria dopo l’arrivo dall’Inghilterra durante l’assemblaggio -

- Foto Albert Percy Godberg / Bibblioteca Alexander Turnbull – Wellington Nuova Zelanda / da: natlib.govt.nz -
- La ricostruzione -
Le 6 locomotive con tender, ricostruite nel 1937, vennero classificate G 95-100; furono dotare di un terzo cilindro, una caldaia classe A, una nuova cabina, un nuovo tender di costruzione saldata e carrelli con cuscinetti a rulli.
Vennero ampiamente utilizzate sulla tratta Arthur’s Pass-Chistchurch per il trasporto pesante di convogli di carbone durante la Seconda Guerra Mondiale e anche nell’immediato dopoguerra. Durante l’estate del 1942 tutto il traffico, sia passeggeri che merci, ebbe un notevole aumento, conseguente l’entrata in guerra degli Stati Uniti nel Pacifico dopo il 7 dicembre 1941 e la classe “G” venne impegnata duramente con i treni passeggeri ”South Island Express” e “West Coast Express”. A seguito di un grave incidente, dal 1942 non vennero più impiegate al traino di treni espressi. Dopo la ricostruzione erano sorti comunque diversi problemi, la classe “G” non riusciva a generare abbastanza vapore per aumentare la velocità a causa dalla perdita di vapore attorno ai cilindri e il telaio risultò troppo leggero, inoltre era soggetta a guasti alle valvole e agli organi di movimento. Sebbene fosse stata riprogettata per il traffico espresso non era in grado di mantenere la velocità di 60-65 km/h in direzione nord tra Timaru e Christchurch. La classe però continuò ad essere utilizzata sui treni merci espressi tra Timaru e Christchurch e fino al 1954 venne impiegata nei servizi merci con fermate, come i treni Christchurch-Burnham e Christchurch-Springfield. Poiché le locomotive richiedevano lavori sostanziali, nel 1955 le New Zealand Railways decisero di interrompere le revisioni delle macchine gravemente usurate dopo aver raggiunto un certo chilometraggio. La classe venne ritirata tra il novembre 1955 e il maggio 1956; ma non furono rottamate subito, rimasero nel deposito di Linwood a Christchurch fino all’inizio degli Anni ‘60 quando vennero definitivamente demolite.
- Dati tecnici - (Unità originarie)
- Classe: G / Rodiggio: 462+264 / Scartamento: 1.067 mm - (Rodiggio “Pacific” 2’C1’+1’C2’) - Sforzo di trazione 229,44 kN - - Lunghezza: 25.700 mm - - Peso: 149,2 t - - Peso aderente: 89,1 t - - Carico per asse: 14 t - - Unità costruite: 9 - 3 (G 98-100) - - 6 ricostruite (G 95-100) - - Consegne: 1929 (G 98-100) / 1937 unità ricostruite (G 95-100) -
- Stazioni dell’Isola del Sud -
- Distanze rettilinee: Lunghezza Isola del Sud 844 km / Dunedin-Timaru 176 km / Timaru-Christchurh 143 km / Chistchurch-Arthur’s Pass 106 km) Clic foto

- Foto da. Google Earth -
La Nuova Zelanda è uno Stato insulare situato nell’Oceano Pacifico sud-occidentale, è costituito da due masse continentali, l’Isola del Nord e l’Isola del Sud, e da oltre 600 isole minori in gran parte disabitate; la capitale è Wellington e la città più popolosa e Auckland. Si trova a circa 2.000 chilometri a sud-est dell’Australia. (Distanze rettilinee: Isole Auckland-Isole Kermadec 2.722 km / Wellington-Isole Campbell 1.314 km / Wellington-Isole Kermadec 1.487 km) Clic foto

- Foto da: Google Earth - - L’Isola di Campbell è distante circa 1.900 chilometri dal Circolo Polare Antartico - Clic foto

- Foto da: Google Earth -
- Australia -

- Mappa da: freeworldmaps.net -
- Australia Occidentale - - Western Australian Government Railways (WAGR) -
- Classi M e Ms - - Classe M 388 nel deposito locomotive di East Perth nel 1926 -

- Foto L.S.Kingsborough - RailHeritage WA / da: en.wikipedia.org - - Classi: M-Ms / Rodiggio: 260+062 / Scartamento: 1.067 mm - (Rodiggio “Double Mogul” 1’C+C1’) - Sforzo di trazione classe M: 99,80 kN - - Sforzo di trazione classe Ms: 108,93 kN - - Peso classe M: 69.9 t - - Peso classe Ms: 70,9 t - - Pressione della caldaia classe M: 170 PSi - - Pressione della caldaia classe Ms: 160 PSi - - Cilindri: 4 esterni - - Dimensioni cilindro e corsa pistoni classe M: 318x508 mm - - Dimensioni cilindro e corsa pistoni classe Ms: 337x508 - - Unità costruite: 13 - - 6 (388-393) a vapore saturo - (389 convertita a vapore surriscaldato nel 1934) - 7 (424-430) a vapore surriscaldato - - Consegne - - Classe M: 1912 - - Classe Ms: 1913 - Il primo lotto della classe M a vapore saturo delle WAGR era composto di 6 unità e venne costruito da Beyer-Peacock nel 1911 ed entrò in servizio nel 1912. La classe M fu il terzo progetto di locomotive Garratt ad essere prodotto (dopo le pioneristiche K1 e K2 delle Tasmanian Government Railways del 1909) e rappresentarono un passo significativo nello sviluppo delle varie serie di Garratt progettate e costruite successivamente. Nel 1913 fu commissionato alla Beyer-Peacock un secondo lotto di 7 macchine a vapore surriscaldato. Costruite nel 1913 entrarono in servizio lo stesso anno e per differenziale da quelle del primo lotto a vapore saturo vennero designate come classe Ms. Una delle macchine del primo lotto (la numero 389) nel dicembre del 1934 venne convertita a vapore surriscaldato presso le Officine Ferroviarie di Midland e classificata anch’essa classe Ms Il servizio delle locomotive di entrambe le classi si limitò al traino di convogli su linee secondarie con curve strette. Le locomotive furono accantonate dopo la Seconda Guerra Mondiale, e quando divennero disponibili in grandi quantità locomotive a vapore più moderne, la classe M originale venne ritirata tra il 1947 e il 1951, la classe Ms tra il 1947 e il 1955. Nessuna unità è stata preservata a scopo museale.
- Classe Msa - - Classe Msa 468 in livrea fotografica a Midland Junktion nel 1930 circa -

- Foto Midland Railways Workshops / da: en.wikipedia.org - - Classe: Msa / Rodiggio: 260+062 / Scartamento: 1.067 mm - (Rodiggio “Double Mogul” 1’C+C1’) - Sforzo di trazione: 108,93 kN - - Peso classe: 73,0 t - - Pressione della caldaia: 160 PSi - - Cilindri: 4 esterni - - Dimensioni cilindro: 337 mm - - Corsa pistoni: 508 mm - - Unità costruite: 10 (466-475) - - Consegna: 1930 - La classe Msa a vapore surriscaldato venne costruita presso le Officine Ferroviarie di Midland e gestita dalle WAGR tra il 1930 e il 1963. Fu la prima Garratt ad essere progettata e costruita interamente in Australia. Le Msa furono ampiamente utilizzate su linee secondarie con strette curve, cioè su molte delle vecchie linee sulla Darling Scarp e quelle con forti pendenze come le linee Mundaring, Weir, Nannup e Flinders Bay. Negli ultimi anni la pressione della caldaia venne ridotta per corrispondere a quella della classe Ms. Dopo questa modifica furono concentrate sulle linee da Bunbury a Boyup Book e da Pinjarra a Boddinghton. Vennero ritirate nel 1961 e l’ultima venne demolita nel 1967. Nessuna unità è stata preservata a scopo museale.
- Australia Meridionale - - South Australian Railways (SAR) -
- Classe 400 - - Locomotiva 405 con livrea grigia in una foto di fabbrica del 1953 - (Lato destro)

- Foto da: commons.wikimedia.org - (Lato sinistro)

- Foto da: en.wikipedia.org - - Classe: 400 / Rodiggio: 482+284 / Scartamento: 1.067 mm - (Rodiggio “Double Mountain” 2’D1’+1’D2’) - Sforzo di trazione 193,6 kN - - Lunghezza: 26.640 mm - - Peso: 151,345 t - - Peso aderente: 86,262 t - - Unità costruite: 10 (400-409) - - Consegne: 1953 - Le locomotive Beyer-Garratt classe 400 delle South Australian Railways vennero acquistate per il traino di treni pesanti per il trasporto di minerale da Broken Hill nel Nuovo Galles del Sud a Port Pirie in Australia Meridionale in sostituzione della classe “G” Garratt Australian Standard (ASG) che avevano svolto questo compito temporaneamente dal 1952. - Classe “G” Australian Standard Garratt (ASG) fu costruita interamente in Australia nel 1943 - (In Australia nel 1943, nel corso del secondo conflitto mondiale, venne progettata e costruita in 57 unità)

- Foto J.B.Goggs / da: en.wikipedia.org - - Linea Broken Hill - Port Pirie - Clic foto

- Foto da Google Earth - Per la classe 400 la Beyer-Peacock riprodusse il collaudato progetto “Classe 60” delle East African Railways (EAR). - Classe 60 delle Ferrovie dell’Africa Orientale -

- Foto Basil Roberts / da: en.wikipedia.org -
La Beyer-Peacock subappaltò la costruzione alla Société Franco-Belga a causa degli elevati volumi di costruzione del dopoguerra, superiori alle capacità produttive dell’industria inglese. Nel 1953 vennero consegnate 10 locomotive numerate 400-409.

- Foto da: commons.wikimedia.org - Le macchine della classe 400 alimentate a gasolio ottennero un grande successo e furono le principali macchine per servizio merci sulle linee delle SAR. Tutte le 10 unità giunsero via nave ed entrarono in servizio tra il 1953 e il 1954 e furono dislocate presso il deposito di Peterborough. Fino al 1963 le locomotive trasportarono principalmente minerale sulla linea a scartamento ridotto 1.067 mm, dal confine del Nuovo Galles del Sud e l’Australia Meridionale alle fonderie di Port Pirie, poi sostituite dalle locomotive Diesel classe 830. (Le ferrovie del Nuovo Galles disponevano dello scartamento 1.435 mm, quelle dell’Australia Meridionale 1.067 mm) Nei loro servizi raggiunsero la stazione di Terowie, stazione di “rottura dello scartamento” da 1.067 mm a 1.435 mm. Insieme alle locomotive della classe “T”, le Beyer-Garratt classe 400 rimasero ancora in servizio sulla linea principale tra il 1969 e il 1970, cioè nel periodo in cui le macchine Diesel a scartamento 1.067 mm furono convertire allo scartamento standard 1.435 mm per poter poi essere utilizzate sulla nuova linea ferroviaria Port Pirie-Broken Hill. - 402 e 401 in partenza da Jamestown per Peterborough e verso il confine con il Nuovo Galles del Sud nel 1968 -

- Foto Giovanni Masson / da: en.wikipedia.org - Dopo la conversione allo scartamento 1.435 mm delle locomotive Diesel, la classe 400 fu accantonata a Peterborough prima di essere demolita, ad eccezione delle locomotive 409 e 402 che vennero conservate a scopo museale.
- Le museali 409 e 402 -
Dal 1970 la numero 409 fu esposta presso il Mile Railway Museum di Adelaide, solo poche unità erano al coperto, e nel tempo i danni provocati degli agenti atmosferici ebbero il loro effetto; ci fu una ricerca per una sede alternativa con sale al coperto. (Mile End sobborgo occidentale di Adelaide) Nel 1988 a Mile End il museo chiuse e venne spostato presso l’ex scalo merci di Port Dock per riqualificarlo. Dopo 11 mesi fu aperto al pubblico come “Port Dock Station Railway Museum”. Nel 1999 giunsero i fondi per costruire un “Museo Ferroviario del Commonwealth” all’interno dello stesso. La nuova struttura aprì i battenti nel 2001 e all’inaugurazione il museo fu ribattezzato “National Railway Museum”. La 409 venne ubicata in una sala espositiva diventando uno dei principali punti di interesse. - Il 24 settembre 2005 -

- Foto da: australiansteam.com - - Il 1 luglio 2009 -

- Foto Peripitus / da: upload.wikimedia.org -
- La 402 restaurata nel deposito della Zig Zag Railway a Bottom Points il 3 novembre 2001 -

- Foto da: australiansteam.com -

- Foto da: australiansteam.com -
- Fine undicesima parte - - Fonti - - en.wikipedia.org - - de.wikipedia.org - - australiansteam.com - - Nino -
|
 |
|
Nino Carbone
7252 Posts |
Posted - 20 September 2025 : 12:04:05
|
- Dodicesima parte - - Australia Orientale - - Queensland Railways (QR) -
- Classe Beyer-Garratt "QR" numero 1002 in livrea fotografica - Clic foto
 - Foto Queen State Archive / da: upload.wikimedia.org - - Classe: Beyer-Garratt / Rodiggio: 482+284 / Scartamento: 1.067 mm - (Rodiggio “Double Mountain” 2’D1’) - Sforzo di trazione: 145,77 kN - - Lunghezza: 27.043 mm - - Peso: 137 t - - Peso aderente: 78,1 t - - Capacità acqua: 27,28 m3 - - Capacità carbone: 6,1 t - - Unità costruite: 30 (1001-1010 / 1090-1109) - Consegne: 1950-1951 - Le prime 10 locomotive 1001-1010 furono costruite dalla Beyer-Peacock, che a causa degli ordini di lavoro completi, subappaltò le restanti 20 (1090-1109) alla Società Franco Belga di Raismes. Originariamente ebbero sperimentazione sulla linea Brisbane-Toowoomba, furono però ritirate da questa linea a causa del limitato spazio nelle gallerie. L’intenzione iniziale loro riservata era quella di utilizzarle sui treni passeggeri con aria condizionata che all’epoca era allo stato progettuale. Questo non si concretizzò sebbene trainassero regolarmente il “Midlander”, treno passeggeri che viaggiava sulla Central West Line tra Rockhampton ed Emerald e dal 1957 il loro raggio d’impiego fu esteso a Bogantungan. Nei primi Anni ‘50 vennero utilizzate anche sul “Rockhampton Mail” e sul “Sunshine Express” e sulla North Coast Line tra Brisbane e Rockhampton. Fino al 1955 alcune rimasero a Mayne e altre a North Bundaberg e nel 1966 furono tutte assegnate a Rockhampton. Negli anni successivi furono impiegate nel servizio merci con i convogli di carbone di Moura via Mont Morgan, prima dell’apertura della breve linea per Gladstone. Uno degli ultimi servizi regolari fu con i treni di calcare tra Tarcoola (Australia Meridionale) e Gladstone (Queensland). Il crescente numero di locomotive Diesel determinò il ritiro in massa e 22 delle 30 unità furono ritirate nel giugno 1968. Solo la numero 1009 venne conservata a scopo museale, le altre 29 furono demolite. Clic foto
 - Foto da: Google Earth - Nota storica Durante la Seconda Guerra Mondiale tra il 4 e 8 maggio 1942 il Mar dei Coralli è stato teatro di una grande battaglia navale tra le marine statunitensi e australiane da una parte e giapponese dall’altra - - Link correlato: https://it.wikipedia.org/wiki/Battaglia_del_Mar_dei_Coralli - Clic foto
 - Foto da: Google Earth -
- La locomotiva -
- QR 1009 nella stazione di Ipswich Nord nel 1965 -
 - Foto da: pictureipswich.com.au - Furono oggetto di molta pubblicità positiva al momento del loro ingresso in servizio, ma per motivi vari non rispettarono del tutto le aspettative. Vennero riscontrate difficoltà di vaporizzazione con il carbone del Sud Queensland, funzionarono meglio con il carbone “Blair Athol”. Nota In un angolo della regione centrale del Queensland, si trova la "Blair Athol Coal Mine", uno dei giacimenti di carbone più grandi del mondo. Scoperta nel lontano 1864, la miniera ho subito diverse trasformazioni nel corso degli anni. Originariamente era un sito di estrazione sotterranea, poi si è evoluta in una miniera a cielo aperto a partire dagli Anni ‘20. La miniera è famosa per le sue quattro vene di carbone, particolarmente la terza, con uno spessore medio di 29 metri. Un’altra caratteristica naturale sono gli incendi sotterranei di carbone, causati dalla combustione spontanea in vecchi tunnel minerari, uno di questi ha arso per ben 54 anni, richiedendo tecniche innovative per essere gestito. Nel 1936, l’attività mineraria su larga scala portò alla chiusura delle operazioni sotterranee. Negli Anni ‘70, la zona fu acquisita da CRA e Clutha Development, che trasferì l’intera città di Blair Athol per sfruttare meglio le risorse. Nel 1984, Rio Tinto aprì una grande miniera a cielo aperto, raggiungendo il picco di produzione nel 2009 con 11,3 milioni di tonnellate di carbone esportate. La miniera venne chiusa da Rio Tinto nel 2012 e riaperta da TerraCom nel 2017, con previsioni di attività fino al 2035. Un luogo non solo di estrazione, ma anche di sfide tecniche, la miniera di Blair Athol continua ad essere una parte vitale nel panorama minerario australiano. - Da: loquis.com - Per i servizi che dovevano espletare disponevano di una limitata capacità d’acqua (27,28 m3) e carbone (6,1 t), inoltre le revisioni generali costavano il triplo rispetto a quelle di una locomotiva a vapore B18 1/4 con rodiggio 4-6-2 (2’C1’).
 - Foto da: en.wikipedia.org - Presentarono anche diverse caratteristiche positive e uniche (per le locomotive a vapore QR); le porte tagliafuoco a “farfalla” che si aprivano verso l’alto ad azionamento pneumatico, l’invertitore di marcia Hadfield, tachimetri e misuratori di portata, questi ultimi installati sulla classe nel 1965. I carrelli portanti anteriori e posteriori erano dotati di cuscinetti a rulli, mentre gli assi accoppiati dei due gruppi motore montavano cuscinetti a strisciamento.
- La livrea -
La livrea era verniciata “Rosso Midland” con contenitori anteriore, posteriore, frontali, blocco cilindri e cabina bordati di filetti gialli con quattro grandi monogrammi “QR” anch’essi gialli sui lati dei due contenitori. Questa accattivante colorazione aveva però il limite di scolorirsi facilmente. Negli ultimi anni, dal momento che furono destinate al servizio merci, non vennero più curate esternamente con una certa regolarità per cui il loro aspetto si deteriorò rapidamente.
- Museale -
Una sola unità è stata conservata a scopo museale ed è presso il Workshop Rail Museum di North Ipswich. La locomotiva è stata riportata in condizioni operative presso le Officine Ferroviarie di North Ipswich negli Anni ‘90. Le Officine Ferroviarie di North Ipswich sono un’importante sito storico e industriale legato alla storia delle ferrovie australiane. E’ un ex complesso ferroviario che comprende: officine, magazzini e altre strutture legate alla manutenzione e riparazioni treni. Oggi il sito è stato in gran parte restaurato e trasformato in museo e centro culturale, noto come Workshop Rail Museum. - Locomotiva numero 1009 in livrea “Rosso Midland” all’interno delle Officine Ferroviarie di North Ipswich - (19 ottobre 2019)
 - Foto Reef Thompson / da: en.wikipedia.org - - North Ipswich è un centro urbano all’interno della città di Ipswich situata sul fiume Bremer - Clic foto
 - Foto da: Google Earth -
- Una nota d’arte -
 - Disegno Peter Novak / da: marklin-users.net -
- New South Wales Government Railways (NSWGR) - (Nuovo Galles del Sud)
- Classe AD60 -
 - Foto da: flickr.com - - Classe: AD60 / Rodiggio: 484+484 / Scartamento: 1.435 mm - (Rodiggio “Double Niagara” 2’D2’+2’D2’) - Sforzo di trazione: 264,9 kN (poi 282,4 ++) (Doppio segno ++ sulle 30 locomotive potenziate successivamente) - Lunghezza: 33.096 mm - - Peso: 255 t (poi 264 t ++) - - Peso aderente: 128 t (poi 144 t ++) - - Carico massimo per asse: 16,3 t (poi 20,3 t ++) - - Distribuzione: Walschaerts - - Capacità acqua: 45,5 m3 - - Capacità carbone: 14,2 (poi 18,0 t ++) - - Pressione caldaia: 200 PSi - - Unità costruite: 42 (6001-6042) - - Consegne: 1952-54 / 1956-57) - Nel 1949 vennero ordinate 25 unità alla Beyer-Peacock (6001-6025) seguite da una commissione per altre 25. A seguito del cambio di politica a favore della trazione Diesel, furono avviate trattative per annullare il secondo ordine. Delle 25 del secondo lotto vennero consegnate solo 17 macchine complete (6026-6042) insieme a pezzi di ricambio equivalenti a 5 altre locomotive. L’ordine delle ultime 3 macchine, che avrebbero dovuto portare il numero a 25, fu completamente cancellato e le 3 locomotive costruite furono cedute dalla Beyer-Peacock alle Ferrovie Sudafricane. Le AD60 furono gli unici progetti Beyer-Peacock ad avere una struttura in acciaio fuso. Le locomotive montavano motori dalle prestazioni straordinarie e l’ultima macchina venne ritirata dal servizio solo alla fine della trazione a vapore nel Nuovo Galles del Sud avvenuta nel 1973.
- Il servizio -
La classe AD60 era l’unico tipo di Garratt ad operare sulle linee del Nuovo Galles del Sud.
 - Foto da: wikidata.org - Progettate per un carico assiale di 16,3 tonnellate potevano affrontare curve di 120 metri di raggio. In Australia, con uno sforzo di trazione di 264,9 kN (poi portato a 282,4 kN per quelle potenziate ++) erano seconde solo alle locomotive a vapore D57 che disponevano di uno sforzo di trazione di 289,1 kN. Le D57 avevano un rodiggio 4-8-2 (2’D1’), pesavano meno (140,9 t) ma avevano un carico assiale maggiore (25,8 t).
 - Foto Archivio NSWGR / da: en.wikipedia.org - Per questa peculiarità le Garratt furono destinate al traino di treni su linee secondarie di collegamento alle linee principali, dove le locomotive più pesanti potevano rilevare i loro treni e proseguire verso la destinazione. Già nei primi periodi fu accertato che il contenitore di carbone da 14,2 tonnellate era insufficiente, venne quindi ampliato per poterne contenere 18. La ventilazione delle cabine fu motivo di preoccupazione, di conseguenza alla classe venne impedito, con modifiche di percorso, di transitare in gallerie a binario unico, questo divieto era motivo di sicurezza verso gli equipaggi che avrebbero incontrato difficoltà ad uscire dalla cabina in caso di incidente o guasto accaduto all’interno di strette gallerie. Tra i tentativi di migliorare la ventilazione della cabina, nel settembre 1952, la numero 6011 venne dotata in via sperimentale di un grande tubo posto lungo il contenitore e la caldaia per convogliare l’aria dalla parte anteriore fino alla cabina; il tentativo non ebbe successo e fu rimosso nel 1955. La classe inizialmente venne impiegata sulla linea Main North Railway e Main South Railway e successivamente sulla linea Main Western Railway fino a Dubbo e Parkes e grazie al loro basso carico assiale autorizzate ad operare sulle linee per Croockwell, Werris Creeck, Temora, Narrandera e Bourke. Quando divenne evidente che le AD60 avrebbero effettuato servizio più sulle linee principali che su quelle secondarie, venne deciso di aumentare lo sforzo di trazione a 30 delle 42 locomotive, aumentando il diametro del cilindro da 489 mm a 505 mm e modificando la distribuzione del peso rimuovendo il rivestimento dei carrelli. Questo aumentò il carico assiale su ciascun gruppo di ruote motrici di circa 2 tonnellate, passando da 16,3 t a 20,3 t. Per distinguere questo potenziamento un doppio segno “++” fu dipinto frontalmente dopo il numero della locomotiva e sulla parte posteriore del contenitore del carbone. Per ospitarle furono installate piattaforme girevoli nei depositi di Broadmeadow, Enfield, Werris Creeck. La locomotiva AD6002 fu la prima ad entrare in servizio nel 1952, l’ultima, la 6040 venne consegnata nel gennaio 1957, l’ultima numericamente - la 6042 - venne consegnata nel 1956, un anno prima. Il servizio tipico nella metà degli Anni ‘50 consisteva in lunghi convogli di carbone e merci varie. La “dieselizzazione” determinò il graduale ritiro della classe a partire dal 1965 fino all’ultima unità, la 6042, che effettuò l’ultimo servizio a vapore delle New South Wales Government Railways il 22 febbraio 1973. Clic foto
 - Foto da: Google Earth - Clic foto
 - Foto da: Google Earth -
- AD6002 tra Emu Plains e Lapstone in corsa di prova nel 1952 -
 - Foto Collezione Herbert Ortner / da: en.wikipedia.org -
- AD6012 al culmine della Cowan Bank - (Sezione a doppio binario di 8 km a scartamento 1.435 mm con perdenza del 25 per mille) -
 - Foto Commisionner Geoff / da: en.wikipedia.org -
- Museali -
A scopo museale sono state conservare 4 locomotive: - AD6040 e AD6029 al Transport Heritage NSW di Thirlmere - - AD6039 al Dorrigo Steam Railway di Dorrigo - - AD6042 al Dorrigo Steam Railway di Forbes - - La 6029 è l’unica operativa - - AD6040 con il doppio segno ++ al Transport Heritage NSW di Thirlmere il 7 gennaio 2012 -
 - Foto da: australiansteam.com -
 - Foto da: australiansteam.com - - La targa del costruttore -
 - Foto da: australiansteam.com -
- Link video correlato: https://www.youtube.com/watch?v=FSn6R-ICYjI (AD6029) - - Link video correlato: https://www.youtube.com/watch?v=FSn6R-ICYjI (Modello) -
- Fine dodicesima parte - - Fonti - - en.wikipedia.org - - de.wikipedia.org - - australiansteam.com - - Nino -
|
 |
|
Nino Carbone
7252 Posts |
Posted - 04 October 2025 : 13:06:29
|
- Tredicesima parte - - Australia -
- Australian Standard Garratt (ASG) -

- Foto da: railheritage.org.au - L’Australian Standard Garratt (ASG) era una locomotiva a vapore articolata Garratt progettata e costruita in Australia durante la Seconda Guerra Mondiale per essere utilizzata sulle reti ferroviarie a scartamento ridotto 1.067 mm di proprietà degli stati australiani del Queensland, dell’Australia Meridionale, dell’Australia Occidentale e della Tasmania. Venne classificata classe “G”. Costruite in 57 unità dal 1943 al 1945, furono un tentativo di creare un tipo di locomotiva standard per sopperire ad una mancanza di materiale rotabile per poter gestire il traffico pesante durante la Seconda Guerra Mondiale. Furono ritirate in gran parte negli Anni ‘50 a causa difetti di progettazione.
- Cenni di storia -

- Foto da: bellarinerailway.com.au - Nel 1939, con lo scoppio della Seconda Guerra Mondiale il Governo Federale (Australian Government) istituì il Commonwealth Land Transport Board (CLTB) che si assunse la responsabilità e la gestione delle reti di trasporto terrestre del Paese. Sul versante orientale, in particolare le Ferrovie del Queesland, furono sottoposte a notevoli pressioni a causa della guerra nel Pacifico; nel 1942 il traffico ebbe un aumento del 51% rispetto al 1939. Nel 1942, il CLTB nominò Joseph Ellis “Commissario delle Ferrovie dell’Australia Occidentale” per esaminare la capacità della rete australiana a scartamento ridotto e indirizzare quali locomotive acquistare. Ellis consigliò l’acquisto di tre tipi di locomotive: pesante, media e leggera. Per esigenza e anche per logica il CLBT decise però di costruire solo il tipo leggero per consentire alle unità di operare su qualsiasi linea a scartamento ridotto 1.067 mm del sistema ferroviario australiano. (Le Ferrovie del Nuovo Galles vennero escluse in quanto disponevano dello scartamento 1.435 mm) Nel luglio 1942 il CLBT autorizzò il Gabinetto di Guerra (War Cabinet) di costruire 30 locomotive tipo Garratt. Nell’agosto dello stesso anno il Gabinetto di Guerra approvò l’ordine e nel novembre 1942 il numero venne aumentato da 30 a 65 unità.
La Beyer-Peacock durante la guerra era completamente impegnata a costruire altre Garratt e quindi venne deciso di costruire in maniera autonoma proprio in Australia le locomotive necessarie, soprattutto nelle Officine Midland Junction delle Ferrovie dell’Australia Occidentale che possedevano già esperienza nella costruzione di locomotive Garratt. L’ingegnere capo meccanico Frederick Mills delle Ferrovie del Governo dell’Australia Occidentale venne incaricato a dirigere una squadra di ingegneri di Melbourne per progettare una nuova locomotiva. La locomotiva Garratt era un tipo di macchina che in precedenza non era mai stata utilizzata sulle linee del Queensland e avrebbe dovuto contribuire a sostenere un certo volume di traffico, le QR si opposero, affermando (senza successo) la loro preferenza per una versione modificata della loro classe C17 prodotta in 227 esemplari.

- Foto d: flickr.com - Il risultato finale fu la locomotiva Australian Standard Garratt (ASG) classificata classe “G”.

- Foto da: etsy.com -
- Una la locomotiva compromesso con una carriera molto difficile -
Invece di partire da uno dei progetti Garratt esistenti, l’ingegnere capo delle Ferrovie dell’Australia Occidentale, incaricato a dirigere la squadra di ingegneri, costruì una locomotiva completamente nuova, e la prima macchina fu realizzata in tempo record - tre mesi - ed entrò in servizio nel settembre 1943. Delle 65 macchine solo 57 vennero completate, l’assemblaggio delle restanti 8 fu annullato alla fine del conflitto. Le 8 macchine non assemblate furono le G 34-35-36 e le G 39-40-41-42-43 e la numerazione finale divenne G 1-65 con vuoti. I componenti furono forniti da oltre 100 aziende in tutta l’Australia e l’assemblaggio avvenne nelle officine di: - Midland Railway Workshops (Western Australian Railways) 10 unità - - Newport Workshop (Victorian Government Railways) 12 unità - - Islington Railway Workshop (South Australian Railways) 13 unità - - Clyde Engineering (Azienda privata Sydney - Nuovo Galles) 22 unità - Nota I difetti di progettazione riscontrati durante la costruzione erano così gravi che l’officina ferroviaria delle Victorian Government Railways di Newport, si rifiutò di apporre le proprie targhe di fabbrica sulle locomotive costruite nella sua officina.
- La locomotiva -
- G-26 nel 1943 -

- Foto J.B.Goggs / da: en.wikipedia.org - A causa delle differenze tra gli Stati, soprattutto per quanto riguardava la sagoma di carico, i raggi di curvatura e il carico per asse - in particolare nel Queensland - il progetto fu un compromesso, però a rigor di logica andò contro l’idea di avere un progetto standardizzato. Per consentire alle unità motrici di poter affrontare curve strette, le ruote del 1° e 3° asse accoppiato furono progettate senza bordino, questo si rivelò un grave difetto in quanto causava frequenti deragliamenti. - 1° e 3° asse accoppiato senza bordino -

- Foto da: australiansteam.com - - 2° e 4° asse accoppiato con bordino -

- Foto da: australiansteam.com - Un altro problema chiave, che rese le ASG impopolari tra gli equipaggi era il portello del focolare che si apriva al piano del pavimento come un "tombino", aumentando notevolmente la temperatura all’interno della cabina, insolito per una locomotiva da guerra dove la semplicità costruttiva era fondamentale. Questo partecipò ad abbreviare la loro carriera, infatti la maggior parte venne ritirata verso la metà degli Anni ‘50 dopo pochi anni di servizio. Alcune furono rivendute alle Emu Bay Railway e una - la G-33 - alla ferrovia industriale Fyanford Cement Work Railway dove ebbero un’attività di maggior successo. (La Emu Bay Railway era una compagnia ferroviaria della Tasmania e collegava la rete Ferroviaria Governativa della Tasmania a Burnie con la città di Zeehan, che a sua volta si collegava alla ferrovia di Mont Lyell consentendo il collegamento fino alla città mineraria di Queentown) - ASG a Chasm Creek nei pressi della città di Burnie in Tasmania nel 1955 -

- Foto Tasmanian Archives / da: flickr.com -
- Le ASG nei quattro stati australiani - (Queensland - Tasmania - Australia Meridionale - Australia Occidentale)

- Cartina da: freeworldmaps.net -
- Queensland Railways (QR) - Le Ferrovie del Queensland acquistarono 23 locomotive, una non fu mai utilizzata e un’altra fece servizio per soli 2 mesi. Nel settembre 1945, il sindacato dei macchinisti ne vietò la circolazione, i tentativi di eliminarne i difetti si rivelarono infruttuosi, furono radiate nel 1948; 3 furono cedute alle Emu Bay Railway e 6 alla Tasmanian Government Railways, le rimanenti vennero demolite tra il 1954 e il 1955.
- Tasmanian Government Railways (TGR) - Le Ferrovie del Governo della Tasmania acquistarono 14 nuove macchine e altre 6 usate dalle Ferrovie del Queensland, 2 vennero poi cedute alle Emu Bay Railway, le restanti furono accantonate nel 1957 e sostituite da locomotive Diesel; le locomotive furono demolite alla fine degli Anni ‘50. - Una delle 6 ASG della Tasmania acquistate dalle ferrovie dalle Queensland Railways a Deloraine nel 1949-50 -

- Foto da: flickr.com -
- Emu Bay Railway - Le Emu Bay Railway acquistarono 3 macchine usate dalle Queensland e 2 dalla Tasmanian Government Railways; le locomotive vennero gestite fino alla metà degli Anni ‘60.
- South Australian Railways (SAR) - Nel 1952 le Ferrovie dell’Australia Meridionale acquistarono 6 locomotive usate dalle Ferrovie dell’Australia Occidentale per trasportare minerale di piombo tra Cockburn e Port Pirie come soluzione provvisoria in attesa della consegna delle locomotive Garratt classe 400, le SAR le assegnarono la classe 300. Vennero ritirate nel febbraio 1956. (Classe 400 pubblicata nell’undicesima parte)
- Western Australian Government Railways (WAGR) - Le Ferrovie del Governo dell’Australia Occidentale ne acquistarono 25; erano impopolari tra il personale di macchina e il loro attraversamento nell’unico tunnel dell’Australia Occidentale di Swan View, sobborgo di Perth, causò seri problemi e conseguenti morti. Nacquero controversie industriali e sindacali con l’intervento della Commissione Reale d’Inchiesta (Real Commission). Furono ritirate dal servizio nel 1957. Nel 1952 le Ferrovie dell’Australia Occidentale (WAGR) cedettero 6 unità alle Ferrovie dell’Australia Meridionale (SAR). Nota Il tunnel Swan View lungo 340 metri, era l’unico dell’Australia Occidentale, la linea si collegava con la stazione di Perth sulla costa occidentale distante una ventina di chilometri. I lavori di scavo iniziarono nel 1894 e il tunnel fu aperto al traffico il 22 febbraio 1896. Per le sue limitate dimensioni in larghezza e in altezza era transitabile da locomotive a vapore appartenenti all’epoca della sua costruzione. Con l’avvento di locomotive a vapore più grandi e potenti si evidenziarono presto questi limiti; il piccolo diametro del tunnel combinato a una pendenza del 20 per mille, la mancanza di pozzi di ventilazione e la necessità di dover utilizzare la doppia trazione per trainare pesanti treni, causarono inevitabilmente all’interno un accumulo di fumo. Gli incidenti che causarono “quasi” l’asfissia del personale iniziarono già nel 1896 e continuarono per tutto il tempo che il tunnel rimase in attività. La procedura standard che il personale di macchina poteva utilizzare era quella di coprirsi la testa con un sacco di iuta imbevuto d’acqua e di rimanere il più basso possibile accovacciato sulla pedana. Il primo grave incidente derivato dalle esalazioni di monossido di carbonio si verificò nel 1903, ma il più grave avvenne il 5 novembre 1942. Sia i macchinisti che i vigili del fuoco del treno a doppia trazione numero 97 furono sopraffatti dal monossido di carbonio causato da un treno a doppia trazione precedentemente transitato nel tunnel; la causa che aggravò ulteriormente la situazione e che creò l’incidente fu una balla di paglia sistemata male e caduta da quest’ultimo sui binari. Quando le ruote del carrello anteriore del treno merci 97 da Perth a Northam vi transitarono sopra, questa si frantumò spargendo la paglia sui binari e quando le ruote motrici vi passarono sopra, le locomotive persero di aderenza e slittando girarono a vuoto. Il macchinista, vedendo il treno bloccato che continuava a emettere fumo, prima di perdere i sensi inserì la retromarcia; il treno cominciò a retrocedere, uscì dalla galleria e ormai senza controllo si schiantò nella stazione di Swan View, l’urto fu tremendo, morì il macchinista. Altri casi si verificarono nel 1943 e 1944 su treni successivi. Il tunnel era incompatibile con le locomotive Garratt ASG impiegate dalle Western Australian Government Railways negli Anni ‘40, infatti la distanza tra i lati e la parte superiore della locomotiva con le dimensioni del tunnel erano di poche decine di centimetri. Gli scioperi industriali successivi, una Commissione Reale d’Inchiesta e l’agitazione sindacale per il ritiro delle locomotive furono un problema significativo nell’Australia degli Anni Quaranta. Il tunnel era considerato pericoloso per le esalazioni provocate dai treni in salita nel momento del loro massimo sforzo da Perth a Northam. Vennero prese in considerazione diverse soluzioni, tra cui quella di far esplodere la parte superiore del tunnel e trasformarla in trincea, fu invece deciso di realizzare un’ampia deviazione in trincea a ovest della galleria. Nel 1944 venne creata la deviazione a binario unico lunga circa 1 chilometro che aggirava la galleria, lavori completati nel 1945, consentendo ai treni in salita verso est di evitare il tunnel e garantendo (con una cabina di segnalazione posizionata ad oriente) il funzionamento e la sicurezza - in quel tratto - della linea a doppio binario. La galleria veniva percorsa dai treni solo in discesa. La chiusura della linea avvenne nel 1966 a seguito dell’apertura della nuova linea che attraversa la Avon Valley National Park. Dopo la sua chiusura la galleria è rimasta intatta, ed è stata riaperta come parte del John Forrest Heritage Trail e durante gli Anni ‘90 il Dipartimento dell’Ambiente e della Conservazione (Department of Environment and Conservation) aveva permesso una serie di “passeggiate fantasma” notturne nel tunnel. - La deviazione che aggirava la galleria per i treni in salita - Clic foto

- Foto da: Google Earth - - Portale Orientale di Swan View verso Northam - (Linea in discesa)

- Foto da: Google Hearth - - La trincea in discesa scavata nella roccia in prossimità del portale -

- Foto da: Google Earth -
- Il punto ad oriente in cui avveniva la congiunzione delle due linee dopo la modifica del percorso: nella galleria a sinistra si immettevano in discesa i treni verso Perth, mentre a destra giungevano da Perth i treni provenienti dalla salita -

- Foto da: Google Earth -
- Portale Occidentale di Swan View verso Perth - (Linea in salita)

- Foto da: Google Earth -
- La trincea in salita scavata anch’essa nella roccia in prossimità del portale -

- Foto da: Google Earth -
- L’interno in salita del 20 per mille -

- Foto da: Google Earth -
- G-55 delle Western Australian Government Railways nel tratto in ascesa sulla linea di deviazione nel 1952 -

- Foto KJ Knox / Rail Heritage WA / da: en.wikipedia.org -
- Fyansford Cement Work Railway - (Industria nei pressi di Geelong città portuale dello Stato di Victoria)
La ferrovia industriale Fyanford Cement Work Railway acquistò nell’agosto 1945 l’unità G-33 dalla Commonwealth Disposal, Ente addetto alla vendita di beni in eccesso o sottoutilizzati, per trasportare il calcare della propria cava al cementificio di Fyansford. Prima di essere consegnata vennero apportare delle modifiche presso l’officina di Newport Workshop: i freni furono convertiti ad aria compressa e altre modifiche riguardarono le traverse dei respingenti e gli organi di trazione. La G-33, venne ritirata nel 1957, ma fu mantenuta in condizioni operative fino alla chiusura della ferrovia nel 1966. Dopo la chiusura della ferrovia è stata donata all’Australian Railway Historical Society Museum di North Williamstown di Victoria dove venne esposta staticamente; nel 2013 fu trasferita alla Bellarine Railway (Queenscliff) con l’obiettivo di un restauro completo per poterla rendere operativa. (Queenscliff è una città all’estremità sud-orientale della penisola di Bellarine nel sud delle stato di Victoria) - La G-33 esposta all’Australian Railway Historical Society Museum di North Williamstown nel 1986 -

- Foto da: australiansteam.com - - Nel corso dei lavori di restauro presso le Bellarine Railway -

- Foto da: bellarinerailway.com.au - - La targa laterale sulla cabina -

- Foto da: bellarinerailway.com.au -
- Dati tecnici -

- Disegno da filmato youtube - - Rodiggio: 482+284 - (Rodiggio “Double Mountain 2’D1’+1’D2’) - Scartamento: 1.067 mm - - Lunghezza: 26.015 mm - - Sforzo di trazione: 152,3 kN - - Cilindri: 4 esterni - - Diametro del cilindro: 368 mm - - Corsa del pistone: 610 mm - - Carburante: Carbone - - Pressione caldaia: 13,7 bar - - Superficie griglia: 3 m² - - Superficie di riscaldamento: 187 m² - - Superficie surriscaldatore: 29 m² - - Capacità acqua: 19 m³- - Capacità carbone: 6 t - - Peso: 119 t - - Peso aderente: 76,25 t - - Carico massimo per asse: 8,5 t - - Unità costruite: 57 - - Numerazione: G 1-65 (Con vuoti nella numerazione relativi alle 8 macchine G 34-35-36 e G 39-40-41-42-43 che non vennero assemblate) - Consegna: 1943-1945 -
- Fine tredicesima parte - - Fonti - - en.wikipedia.org - - de.wikipedia.org - - australiansteam.com - - Nino -
|
 |
|
Nino Carbone
7252 Posts |
Posted - 18 October 2025 : 23:26:07
|
- Quattordicesima parte - - Unione Sovietica (SŽD) -
- Classe Ya-01 - Clic foto
 - Foto da: flickr.com -
 - Foto da: it.wikipedia.org - E’ stata la locomotiva Garratt più grande e più pesante mai costruita dalla Beyer-Peacock & Co. e rimase l’unica locomotiva Garratt costruita per il servizio sulle ferrovie russe a scartamento largo 1.524 mm.
Particolari le enormi dimensioni: lunghezza 31.599 mm e altezza 5.229 mm.
Venne consegnata da Beyer-Peacock con il numero di serie 6737 e fu assemblata in Unione Sovietica.
Costruita come locomotiva a vapore sperimentale per l’URSS e impiegata per soli 5 anni, dal 1932 al 1937, e ritirata dal servizio lo stesso anno e demolita negli Anni ‘50.
Le prove si svolsero nel febbraio e marzo 1933 sulla linea da Ekaterinburg a Chelyabinsk e nella seconda metà dell’anno vennero condotti test di trazione e termici presso l’Istituto di ricerca scientifica di ingegneria ferroviaria.
Nessun altra Garratt era mai stata impiegata in condizioni climatiche proibitive come quelle riscontrate in Russia.
Poiché le temperature potevano scendere sotto i –40°C, tutte le condotte del vapore erano dotate di valvole di scarico in modo tale che non vi fosse il rischio, a locomotiva ferma, che l’acqua rimasta dentro le tubature si congelasse.
Anche la cabina era interamente rivestita in legno per proteggere il personale di macchina.
Ebbe in dotazione un’ampia superfice di riscaldamento (331,86 m²) attribuibile alle basse temperature che questa locomotiva doveva operare.
La caldaia, con una superficie griglia di 7,94 m² era alimentata a carbone tramite un bruciatore automatico.
La Garratt era progettata per un carico assiale di 20 t e per il traino di treni da 2.500 t, venne quindi impiegata per il traino di lunghi treni di carbone sulla tratta da Mosca alla regione del Donbass.
Non fu mai replicata e questa decisione sembra essere anche dipesa da una combinazione di ragioni politiche che giocarono un ruolo importante; la compagnia non voleva dipendere da licenze e importazioni straniere.
L’alternativa era una locomotiva sperimentale costruita nel 1934 con rodiggio 2-7-2 (classe AA20 a 7 assi) e fu un insuccesso; era lunga 33.730 mm.
 - Foto Andeev / da: en.wikipedia.org -
Per facilitare l'iscrizione in curva, i primi 2 assi motori e gli ultimi 2 potevano spostarsi lateralmente, mentre i 3 assi centrali (3°-4°-5°) erano privi di bordino.
La biella motrice azionava il 4° asse e la biella di accoppiamento era divisa in 3 sezioni, quelle di estremità erano articolate rispetto alla sezione centrale.
Con questo rodiggio distruggeva ogni scambio che superava, deragliava spesso ed era lunga per le piattaforme girevoli, praticamente inutilizzabile; venne demolita nel 1960. Il peso dei treni fu quindi limitato in modo che potessero essere gestiti da locomotive con rodiggio 1’E1’. (1’E1’ rodiggio Santa-Fè) - Classe AA20-1 SŽD con rodiggio russo 2-7-2 (UIC 2’G2’) - (E’ stata la prima e unica locomotiva al mondo costruita con 7 assi motori rodiggio 4-14-4 in un unico telaio rigido)
 - Foto da: douglas-self.com - - In deposito presso il centro di prova Shcherbinka negli Anni ‘50 -
 - Foto da: reddit.com -
 - Foto da: marklin-users.net - - A metà pagina di questo link su questa foto un breve filmato - - Link correlato: https://www.marklin-users.net/forum/posts/t44144-10-Largest-Steam-Locomotives-Ever-Built -
- Il modello H0 fatto a mano -
 - Foto da: brassdepartment.com -
- La Garratt classe Ya-01 in costruzione nelle officine di Manchester - Clic foto
 - Foto flickr.com -
- Dal satellite - Clic foto
 - Foto da: Google Earth -
- Dati tecnici -
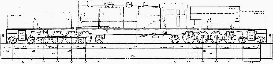
Clic foto
 - Schema da: de.wikipedia.org - - Classificazione: Ya-01 - - Rodiggio 482+284 - (Rodiggio “Double Mountain 2’D1’+1’D2’) - Velocità: 65 km/h - - Scartamento: 1.524 mm - - Lunghezza: 31.599 mm - - Altezza: 5.229 mm - - Sforzo di trazione: 245,17 kN - - Pressione caldaia: 15,5 bar - - Carburante: Carbone - - Cilindri: 4 esterni - - Diametro dei cilindri: 570 mm - - Corsa dei pistoni: 710 mm - - Superficie di griglia: 7,94 m² - - Superficie di riscaldamento: 331,82 m² - - Superficie surriscaldatore: 114 m² - - Peso: 266,6 t - - Peso aderente: 140 t - - Carico massimo per asse: 20 t - - Diametro ruote motrici: 1.500 mm - - Unità costruita: 1 - - Consegna: 1932 - - Ritiro: 1937 -
- Fine quattordicesima parte - - Fonti - - de.wikipedia.org - - en.wikipedia.org - - ca.wikipedia.org - - trainzitalia.it - - locomotive.fandom.com - - Nino -
|
 |
|
Nino Carbone
7252 Posts |
Posted - 18 October 2025 : 23:38:13
|
- Seguirà la quindicesima e ultima parte -
|
 |
|
Topic  |
|
|
|